Ptrade 更适合散户?因其内置实用策略,含条件单等
<线上配资平台>Ptrade 更适合散户?因其内置实用策略,含条件单等线上配资平台>
前言
相较于qmt更适合散户就是因为其内置了很多实用的策略!可以满足绝大多数股民的需求!
包括条件单、篮子交易、网格交易、etf一键套利等!
这些都是软件自带的策略,相对较为完善,可以直接使用!
一、自带交易策略预览
这些就是自己就有的交易工具,我们只需要勾选上就行,主要位置在

添加交易工具
其中用的最多的应该还是条件单,拐点交易,网格交易,日内转股套利(可转债t0版)Ptrade 更适合散户?因其内置实用策略,含条件单等,可转债套利,etf自动套利这几个比较常用。
篮子交易是可以避免风险常用的股票期现套利采用的工具,但是篮子交易涉及的股票数量多、资金量大,对于散户来说性价比较低!
二、交易工具详解
1、条件单

条件单主要界面
在使用条件单时,重点就是证券价格监控,最上面的界面即是监控窗口,左下则是委托交易,右下为系统信息。
在进行条件单前常用的股票期现套利采用的工具常用的股票期现套利采用的工具,需要先设置一下监控证券

监控证券设置界面
2、拐点交易

拐点交易界面
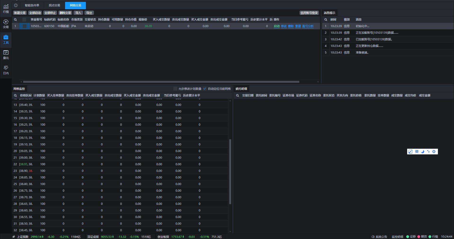
3、网格交易

网格交易
4、日内转股套利

日内转股套利
5、可转债套利

可转债套利界面

左上为债市Ptrade 更适合散户?因其内置实用策略,含条件单等,右上为股市!下方是委托交易界面
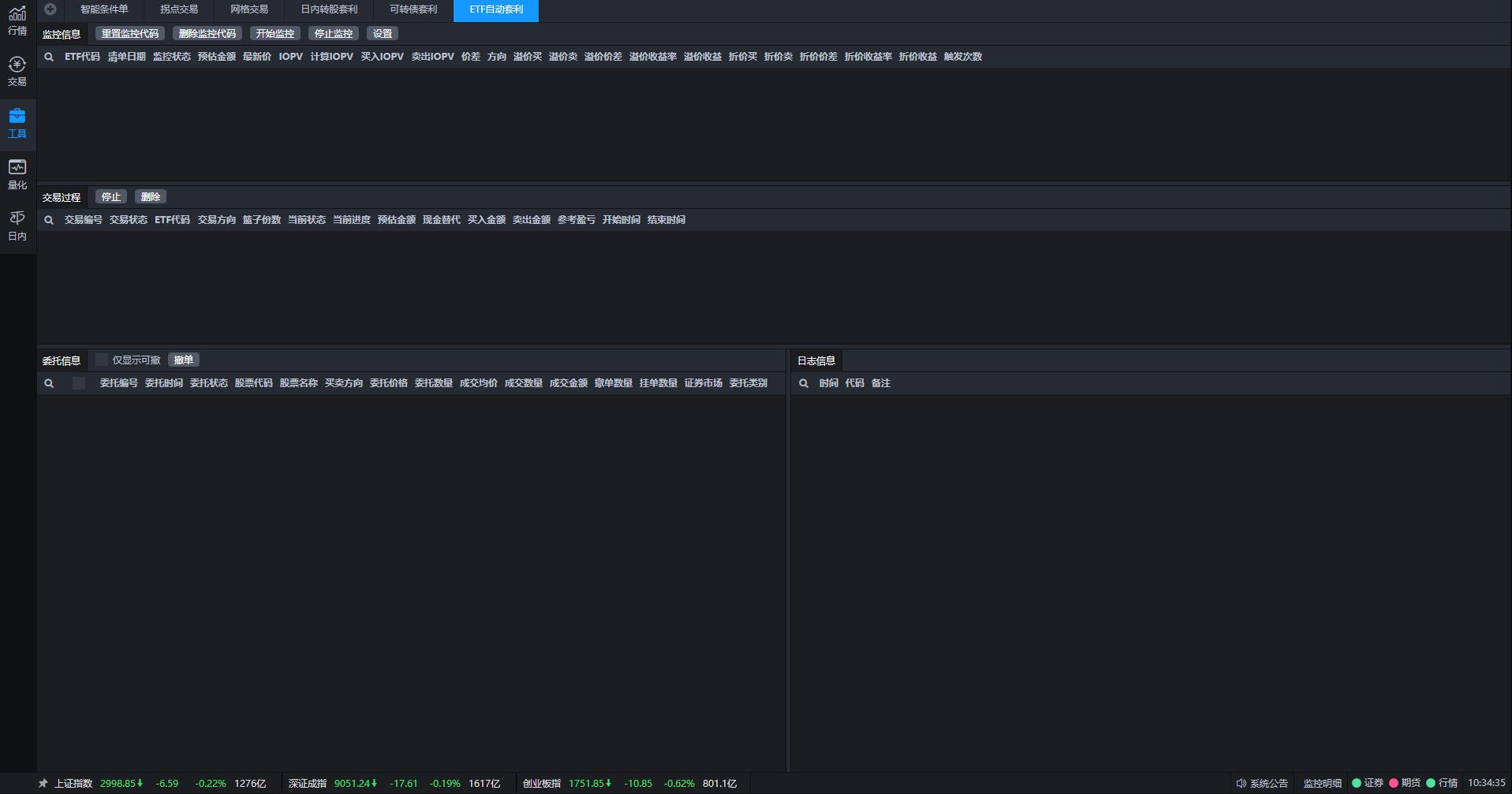
6、etf套利

etf套利
结语
自带的交易工具可以为不懂得编程的散户提供很好的使用体验Ptrade 更适合散户?因其内置实用策略,含条件单等,也可以为懂得编程但是没有太多时间来写策略的用户,可以直接在其基础上进行一定的修改!
本文 线上配资平台 原创,转载保留链接!网址:http://wwww.zzockj.com/html/399.html
1.本站遵循行业规范,任何转载的稿件都会明确标注作者和来源;2.本站的原创文章,请转载时务必注明文章作者和来源,不尊重原创的行为我们将追究责任;3.作者投稿可能会经我们编辑修改或补充。











